vclu w akcji

Caly system zarzadzasz z poziomu przegladarki. Integracje, edytor Lua, kontrola dostepu, pluginy — jedno miejsce.

Status systemu

monitoring

Podglad stanu runtime w czasie rzeczywistym. Status uslug, embedded MQTT broker, podlaczeni klienci i statystyki wiadomosci.

:8080/status
vclu status panel

Grenton

integracja

Virtualne moduły I/O dla lepszej kompatybilności. Podłącz pod nie GPIO, MQTT czy HTTP.

:8080/grenton
vclu grenton integration

Pliki OM

object manager

Import i walidacja plikow z Grenton Object Manager. Lista konfiguracji CLU z liczba obiektow, modulow i data importu.

:8080/grenton → OM Files
vclu grenton om files

Moduly I/O

hardware

Zarzadzanie modulami sprzetowymi podlaczonymi do CLU. RELAY, DIMMER, ROLLER z automatycznym wykrywaniem obiektow.

:8080/grenton → Modules
vclu grenton io modules

Synchronizacja

sync

Synchronizacja obiektow miedzy vclu a fizycznym CLU. Podglad liczby zsynchronizowanych obiektow i statusu polaczenia.

:8080/grenton → Sync
vclu grenton sync

Edytor Lua

IDE

Wbudowany edytor kodu z podswietlaniem skladni Lua. Dashboardy, automatyzacje, sceny — caly kod w jednym miejscu z zakladkami, historią zmian i podgladem output.

:8080/editor
vclu lua editor

MQTT

broker + clients

Embedded MQTT broker z pelna kontrola. Konfiguracja portow, autentykacji, lista klientow i statystyki subskrypcji.

:8080/mqtt
vclu mqtt broker

HomeKit

apple home

Natywny HomeKit bridge — bez proxy, bez dodatkowego oprogramowania. Konfiguracja PIN, parowanie z Apple Home, lista akcesoriow.

:8080/homekit
vclu homekit bridge

Serwer MCP

AI agents

Model Context Protocol — standard komunikacji z agentami AI. Zarzadzanie botami, profilami dostepu, sandbox i tryb deweloperski.

:8080/mcp-dashboard
vclu mcp server dashboard

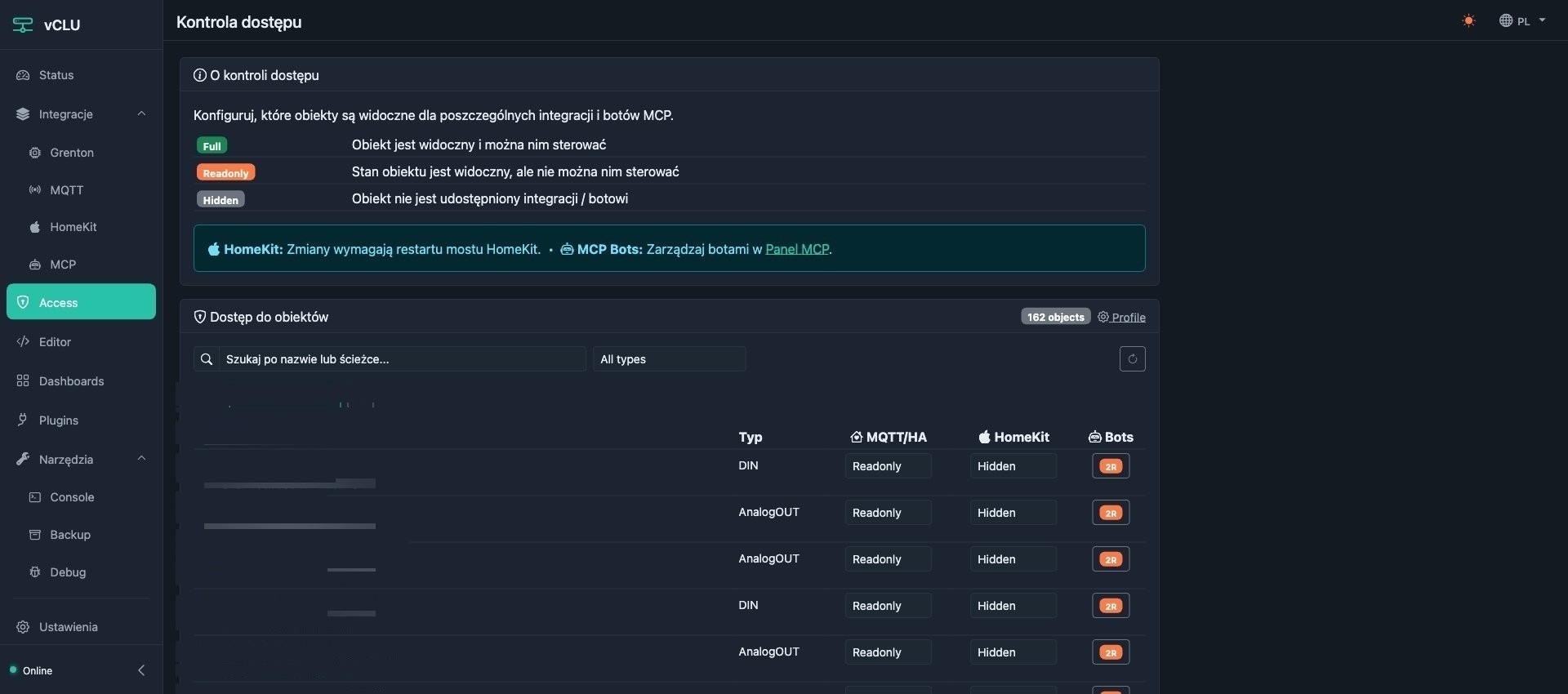
Kontrola dostepu

access control

Granularna kontrola widocznosci obiektow dla integracji i botow MCP. Trzy poziomy: Full, Readonly, Hidden.

:8080/access
vclu access control

Pluginy

rozszerzenia

System pluginow rozszerzajacych funkcjonalnosc vclu. Pogoda, synchronizacja czasu, sterowanie rekuperatorami — kazdy plugin to oddzielny modul Lua.

:8080/plugins
vclu plugins

Backup

bezpieczenstwo

Kopie zapasowe konfiguracji, skryptow Lua i kluczy szyfrowania. Auto-backup, reczne tworzenie kopii, przywracanie jednym kliknieciem.

:8080/backup
vclu backup management
Zainstaluj vclu →